StatusGator Support

Ping monitoring

Open navigation

Ping monitoring

Ping Monitoring is a method of measuring the connectivity and responsiveness of a server or network device by sending a small ICMP data packet and ensuring a response is received. It’s an efficient way to ensure your devices are reachable, and now you can easily configure these checks in StatusGator.

Add Ping monitor:

1. Click Add Monitor in the upper-right and choose Ping monitor: 

2. On the next page, enter your hostname or IP address in the first field and Display name

3. Once done, hit Add Monitor. That's it! 

This is how it's gonna look like on your Monitors page: 

Configure Ping monitor:

Click on the three-dot icon next to the Ping monitor name in the Monitors table to access its configuration. Here’s what you can configure:
1. Custom icons and descriptions
Under the General tab, you can set a custom icon for your monitor. You can also add an optional description to help you track the monitor’s role in your infrastructure at a glance.

2. Specify status update frequency
In the Settings tab, choose how often you want StatusGator to check the status of your network. You can select increments from 1 minute to 5 minutes. The default setting for new monitors is 5 minutes.

3. Check locations
Select from multiple geographic locations to monitor your services. For the monitor to be considered down, all selected locations must report a down status. Additionally, you can configure alerts to trigger when ALL selected locations are down, or when ANY location is down. Choose the regions that best align with your infrastructure.

3. Timeout configuration
Set the maximum amount of time (in seconds) you're willing to wait for a response before the ping monitor is considered down. This allows you to fine-tune the sensitivity of your monitor based on your specific needs.

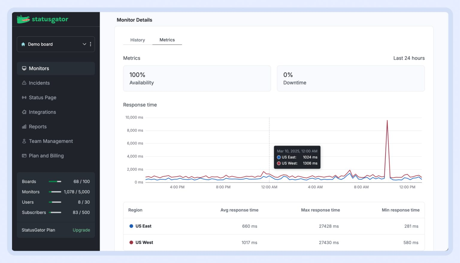
Ping Monitor metrics

With the new Metrics tab, you can now: 

- Monitor availability & downtime

- Track response time trends

- Regional performance insights

To get to website metrics, follow the next steps: 

1. Navigate to your Monitors list.

2. Click on any Website or Ping monitor.

3. Open the Metrics tab to view real-time insights on downtime, availability, and response times.  

If you have any questions or problems, please email us or submit a ticket.

Did you find it helpful? Yes No

Send feedback
Sorry we couldn't be helpful. Help us improve this article with your feedback.